Technologie

Die Ausgangslage: Die technisch-normativen Grenzen von Steckersolargeräten

Unsere Expertise

Damit Steckersolargeräte noch akzeptierter werden, läuft bei der Deutschen Kommission Elektrotechnik Elektronik Informationstechnik in DIN und VDE (DKE) derzeit die Normung dieser Geräteklasse. Die indielux GmbH arbeitet in einem Konsortium – mit Fraunhofer-Institut für Solare Energiesysteme (ISE), DGS, DKE, SolarInvert GmbH und Solar-Info-Zentrum GmbH – an der Gerätenorm für Steckersolargeräte E DIN VDE V 0126-9. Diese Gemeinschaftsinitiative wird durch die WIPANO-Förderung des BMWK unterstützt. Die kommende Gerätenorm ist der letzte fehlende Baustein, um die Normung abzuschließen.

Inhaltsangabe

Die Gefahr der Überlastung von Leitungen

Nach wie vor wird bei der Normungsarbeit kontrovers diskutiert, ob die übliche Haushaltssteckdose (Schukostecker Typ F) für die Einspeisung geeignet ist. Bei dieser Debatte steht nicht die Berührbarkeit der Steckkontakte im Zentrum, sondern das mögliche Überschreiten der Leitungsreserve: Strom, der hinter der Sicherung eingespeist wird, kann eine Leistungsentnahme oberhalb der Leitungsparameter ermöglichen, die sonst durch ein Abschalten des Leitungsschutzschalters unterbunden würde. Die Leitungen könnten sich dadurch über ihren Arbeitsbereich von 70 °C erwärmen. Überhitzte Leitungen altern schneller und können im Extremfall Brände verursachen.

gealterte Schuko-Steckverbindung
Gealterte Schukosteckverbindung mit 19 Ampere für 30 Minuten belastet
Schaubild Norm
Bausteine der Normung von Steckersolargeräten

Die technisch-normativen Anforderungen

Wegen der Überlastungsgefahr fordert die Installationsnorm DIN VDE 0100-551 die Prüfung der Leitungsreserve und die Kennzeichnung der Einspeisesteckdose mit dem maximal zulässigen Strom durch eine Elektrofachkraft. Die daraus resultierende Benutzerinformation an der Steckdose stellt jedoch nur die niedrigste Stufe der Risikominderung dar, so dass Sicherheitsrisiken weiter bestehen bleiben.

Für die Bestimmung der Leitungsreserve werden die maximal möglichen Ströme betrachtet – die in der Praxis allerdings sehr selten auftreten. Denn zu den meisten Zeitpunkten sind große Reserven für die Einspeisung vorhanden. So fließen beispielsweise selbst beim Anschluss eines Heizlüfters mit 2300 Watt nur 10 Ampere durch die Leitungen, so dass noch immer eine Leitungsreserve von 6 Ampere bzw. 1380 Watt für die Einspeisung genutzt werden kann.

Häufigkeitsverteilung von Leitungsströmen innerhalb eines Jahres
Häufigkeitsverteilung von Leitungsströmen innerhalb eines Jahres (logarithmische Darstellung)

Die Lösung der technischen Probleme durch die ready2plugin Technologie

Der ready2plugin Stromwächter macht die Einspeisung in die Steckdose sicher

In der Norm DIN VDE 0100-551 ist neben dem Check der Leitungsreserve noch eine zweite Möglichkeit beschrieben, wie die Überlastung der Leitungen verhindert werden kann: durch eine sichere Kommunikation zwischen Stromerzeuger und netzseitiger Schutzeinrichtung. ready2plugin nutzt diesen Weg der sicheren Kommunikation.

ready2plugin ist das erste und einzige Sicherheitssystem für die Einspeisung von Strom über normale Schukosteckdosen

ready2plugin ist in den Stromwächter integriert, der in der Wechselstrom-Anschlussleitung der Photovoltaikanlage sitzt. Diese erhält vom Stromzähler oder einem Netzbezugssensor Informationen über den momentanen Strombezug und regelt damit die Einspeisung des Wechselrichters innerhalb der regulatorischen Vorgaben.

ready2plugin Installationsschema
ready2plugin Systemkomponenten

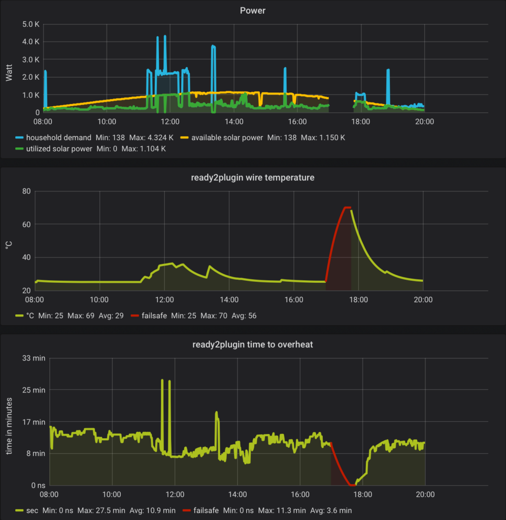
Um die Forderung an eine sichere Kommunikation zu erfüllen, ist der patentierte und prämierte ready2plugin Sicherheitsalgorithmus zentral: Er berechnet aus dem Strombedarf und der Steckdoseneinspeisung die Zeitspanne, nach der die zusätzliche Einspeisung die Leitung über 70 °C erwärmen könnte. Ohne neue Messwerte trennt der ready2plugin Stromwächter den Wechselrichter von der Steckdose. Damit ist sichergestellt, dass bei Kommunikationsabbrüchen oder Fehlern keine Leitungsüberlastung auftreten kann.

Visualisierung des ready2plugin Sicherheits-Algorithmus
Visualisierung des ready2plugin Sicherheitsalgorithmus

Die ready2plugin Technologie macht die dynamische Leitungsreserve nutzbar - und damit Steckersolar leistungsstärker

Die technischen Schutzmaßnahmen ermöglichen die Einspeisung von 1.800 Watt an Haushaltssteckdosen und zukünftig bis zu 22.000 Watt an CEE-Drehstromsteckdosen – und zwar mit einer höheren Stufe der Risikominderung, als die Kennzeichnung der Einspeisesteckdose mit dem maximal zulässigen Strom durch eine Elektrofachkraft bieten kann. Damit wird auch die häufige Forderung von Netzbetreibern nach einem Wieland-Stecker entkräftet.

ready2plugin als Schlüssel für die eigene Stromversorgung

Mit dem ready2plugin Stromwächter können alle Arten von Stromerzeugern mit Steckdosen verbunden werden.

Anwendungsbeispiele für ready2plugin
Anwendungsbeispiele für ready2plugin

Zukünftig wird neben dem bestehenden Angebot von PV-Modulen also auch der Anschluss von kleinen Windkraftanlagen und Blockheizkraftwerken möglich sein. Der Einspeisewächter senkt die Komplexität der Installation und macht Energieerzeugungsprojekte zu einfach anwendbaren Produkten. Er reduziert nicht nur den Aufwand für die Teilnahme an der Energiewende, sondern senkt auch die Installationskosten. ready2plugin entschärft den Fachkräftemangel im Elektrohandwerk und erfüllt den eindeutigen Wunsch nach mehr Leistung, wie ihn die Studie „Nutzung von Steckersolargeräten 2022“ der HTW Berlin festgestellt hat.

Mit ready2plugin kann die eigene Energieversorgung komplett selbst in die Hand genommen werden.